Contact: +31 6 211 800 38

Our Services

Services That We Offer For Entrepreneurs

Plant automation

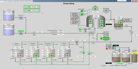
Welcome to Latcore, where you take full control of your plant's operations. With our dedicated and intelligent automation solutions, we empower you to manage your plant efficiently and effectively. By transferring our extensive knowledge into automation, we ensure that you remain in command, with real-time insights and signals from your processes.

The ability to control your processes is your most valuable asset. The costliest expense is the loss of potential revenue due to inefficiencies. At Latcore, we understand the critical importance of optimizing your processes. Our cutting-edge automation solutions are designed to help you maximize your business's potential.

Our automation solutions are designed to enhance your business efficiency and productivity.

DATA

Latcore automation provides you with essential data in a sleek, customized overview. Gain valuable insights into your plant's processes and maintain optimal performance. Knowledge is your key to success, and we're here to help you utilize it to its fullest potential.

Maximize your plant's efficiency with Latcore automation. Our advanced data analytics transform raw data into actionable insights, enabling you to make informed decisions. Whether it's calculating energy consumption or integrating specialized data sources unique to your operations, Latcore's expertise ensures the right solutions for you.

Harness the power of data analytics to drive efficiency, optimize performance, and unlock new levels of productivity with Latcore.

The future

With Latcore automation, you're building a strong foundation for the future. Our dedicated automation solutions provide you with the essential tools to keep your plant running efficiently and effectively. Latcore is at the forefront of pioneering AI-driven models designed to predict the future through data. This advanced capability requires a robust platform for data collection and analysis before AI modeling can take place. By leveraging our automation solutions, you can seamlessly integrate these cutting-edge technologies into your operations.

Start with a simple plant automation system or opt for a dedicated data-driven analytics system from Latcore. As your needs evolve, it's always possible to add on our AI module, ensuring that your plant remains at the forefront of innovation and efficiency

The future of automation

is coming Soon

Sooner than you think, we are there already. Keeping ahead of the now.